废轮胎炼油能练出什么?这些产品有什么用途?
废轮胎主要由橡胶 (包括天然橡胶、合成橡胶)、 炭黑及多种有机、 无机助剂 (包括增塑剂、 防老剂、 硫磺和氧化锌等) 组成,通过废轮胎炼油设备可以处理,进而能练出轮胎油、炭黑、钢丝、可燃气体等具有高附加值的产品。那么废轮胎炼油原理是什么呢?废轮胎炼油是怎样练的呢?练出来的产品又有哪些用途呢?接下来河南东盈为大家详细介绍。
废轮胎炼油设备原料及练出的产品
废轮胎炼油原理:
废轮胎炼油主要是通过热裂解技术,在高温无氧或缺氧及适宜的温度下,橡胶中主链具有不饱和键的高分子断裂,产物主要是单体、二聚物和碎片,生成物再聚合为多种烯烃, 从而脱出挥发性物质并形成固体炭的过程,裂解方程式如下:

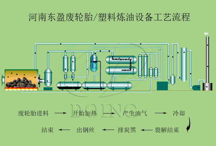
废轮胎炼油工艺流程:
将收集的废轮胎送入废轮胎炼油设备中加热,使其产生油气,然后油气将流入随后的冷却系统中冷却成液态油,热解过程完成后,冷却废轮胎炼油设备裂解反应釜,排出炭黑和钢丝。
废轮胎炼油工艺流程图
废轮胎炼油练出来的产品用途:
轮胎油是一种热量为42MJ / kg的重质燃料油,可以直接用作发电厂、水泥厂、钢铁厂等工厂的加热燃料。轮胎热解油也可以进一步精炼为轻质柴油,用作发电机,卡车和农业机械中的柴油。
废轮胎炼油设备练出来的轮胎油用途
炭黑可以作为粗炭黑直接在市场上出售,其次,由于它的热量已达7000Kcal,因此也可以被压成块状,用作加热燃料。另外炭黑还可以进一步精炼至更细的目,做成N550、N660、N774等半补强炭黑,再次用于橡胶制品的制造中及各种颜料的添加剂中。
废轮胎炼油练出来的炭黑用途
钢丝通常直接作为废料出售给回收站,还可回收至钢铁厂重新冶炼。
河南东盈专注于炼油技术,厂区直发全国,源头低价给您,全程为您指导服务,免费设计定制生产方案,废轮胎炼油设备到达工厂后东盈安排技术人员培训,使您熟练掌握炼油技术,欢迎致电东盈。
- 轮胎炼油生产线大揭秘:河南东盈三种轮胎炼油设备配置方案 2025-10-31
- 轮胎炼油设备炼完一炉料后需要停炉吗 2025-10-30
- 小型轮胎炼油设备大概多少钱,后期运营成本和环保要求有哪些需要注意的? 2025-10-24
- 连续式炼油设备生产工艺流程:带你看看连续式炼油设备如何运作 2025-10-22
- 几吨轮胎出一吨油?如何提高轮胎炼油出油率? 2025-10-15
- 轮胎炼油时提前取出钢丝有什么优势? 2025-09-26







