塑料袋可以炼油吗?塑料炼油怎么练?挣钱不?
在我们的日常生活及农业生产各领域中,塑料制品无处不在,各种塑料制品使用的越来越多,白色污染越来越严重,有效处理废旧塑料制品尤为重要。据研究发现,废旧塑料制品可以通过热裂解技术炼油,最终得到有价值的产品。既然废旧塑料制品可以炼油,那么塑料袋可以炼油吗?塑料炼油是怎么练的?做废旧塑料项目挣钱不?别着急,河南东盈为您一一解答。
废塑料炼油设备
热裂解原理是在无氧或缺氧工况及适当的温度下,高分子发生断裂,生成单体、二聚物和碎片,之后生成物再聚合为多种烯烃,从而脱出挥发性物质并形成固体炭的过程, 其产物主要是燃料油、粗炭黑、热解气。塑料袋是一种高分子聚合物(或称合成树脂),在特定条件下,具有不饱和键的高分子会发生断裂,所以塑料袋也是可以炼油的。
废塑料炼油项目
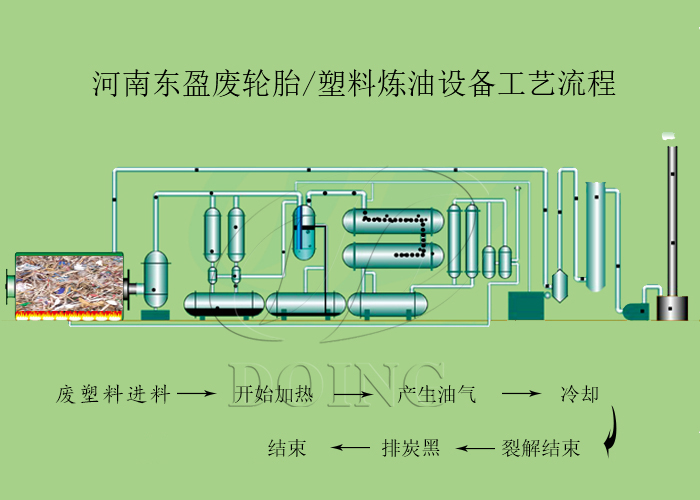
塑料袋炼油过程:
将废旧塑料袋放入废塑料炼油设备反应釜,然后使用燃料对反应釜进行加热,达到裂解温度后会产生油气,之后可凝气体会通过东盈的三阶段冷凝系统冷却成油,不可凝气体会加热到裂解反应釜中进行加热,裂解结束后,冷却废旧塑料裂解反应釜,将炭黑排出收集。
废塑料设备炼油过程
随着塑料工业的迅猛发展,产生的塑料制品也越来越多,塑料制品的应用已深入到社会的每个角落,从工业生产到衣食住行,塑料制品无处不在,所以废旧塑料收购比较方便,且价格低。塑料袋可以炼油,PP、PE、PS、ABS、白塑料布、方便面包装袋、塑料商标、造纸厂下脚料等废旧塑料制品同样也可以炼油。另外经东盈生产的废旧塑料炼油设备炼出来的油销路广、价格高,市场售价2200元-2800元/吨;炭黑进一步精细磨粉后也可以直接售卖,炭黑市场价2000元-3000元/吨,从当前可知,废旧塑料炼油项目是可以挣钱的。(相关推荐:废塑料炼油设备价格是多少?一套废塑料炼油设备多少钱?)
废旧塑料炼油设备处理原料及出油率
河南东盈拥有炼油设备大型生产基地,设备种类齐全,质量优,还可以根据客户的要求和需要进行设计和制造。如需采购炼油设备,欢迎致电河南东盈。
- 2025年炼油行业前景分析:炼油行业销售端政策持续规范 2025-08-26
- 连续式造纸厂废塑料炼油设备生产流程介绍 2025-08-13
- 罗马尼亚定制双釜废塑料炼油设备发货 2025-04-17
- 废塑料炼油设备出油率高吗?如何提高塑料炼油设备出油率? 2025-03-12
- 曰产50吨的废塑料炼油设备价格多少? 2025-03-06
- 河南东盈环资废轮胎废塑料炼油设备工厂车间展示 2025-02-05







