废旧汽车轮胎烧完可以变柴油吗?汽车轮胎怎么炼柴油?
废旧汽车轮胎烧完是不可以变柴油的,废旧汽车轮胎直接燃烧会产生二噁英,对环境会造成严重的污染,但废旧汽车轮胎可以通过裂解、精炼技术来炼柴油,此种方式对环境不造成污染,是资源化、减量化的体现。
据有关资料表明,轮胎中主要成分是橡胶、聚合物、硫、炭黑及其他化学物质,所以废旧汽车轮胎烧完可以得到有价值的产品,即通过热裂解技术可以将废旧汽车轮胎进行处理,经过处理后可以得到轮胎油,此油也被称为是重油、毛油、裂解油,可以直接作为燃料燃烧。当然,废旧汽车轮胎烧完炼出来的燃料油还可以进一步精炼成柴油,处理后的油颜色呈棕黄色,油质较清。那么汽车轮胎怎么炼柴油的呢?
废旧汽车轮胎到柴油项目
废旧汽车轮胎炼柴油主要是通过两个设备,一种是废旧汽车轮胎炼油设备,另一种是轮胎油精炼设备,先通过炼油设备将废旧汽车轮胎炼成轮胎油,之后使用轮胎油精炼设备将轮胎油精炼为非标柴油,其炼油步骤如下。
一、炼油
1、将废旧汽车轮胎放入轮胎炼油设备的反应釜中,并关闭进料门,使用燃料对反应釜进行加热;
2、加热一段时间后,温度达到一定数值,便会产生油气,之后油气通过冷却系统冷却成燃料油进入底部油罐中,一些无法冷却的不凝性气体将通过管道流入轮胎炼油设备的反应釜中加热;
3、逆时针旋转轮胎炼油设备反应釜,排出炭黑并统一收集处理;
4、当温度降至100℃时,工人可以打开反应釜进料口抽出钢丝。
废旧汽车轮胎炼油设备工艺流程图
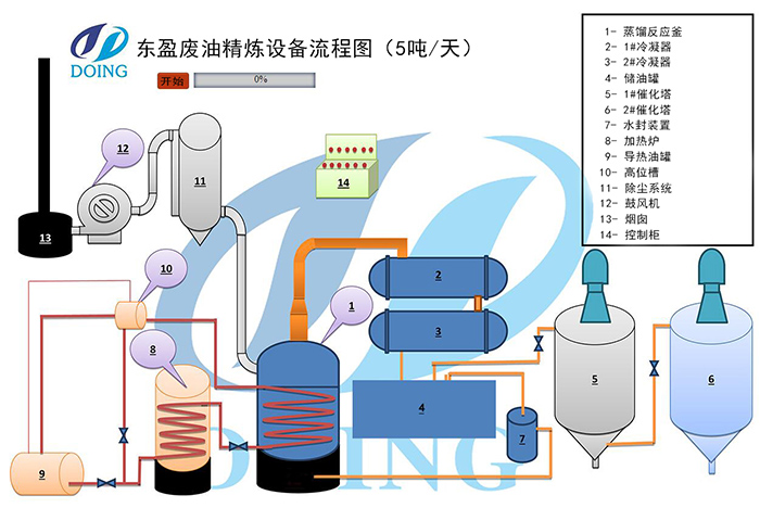
二、精炼
1、使用导热油和底部燃料加热河南东盈轮胎油精炼设备的立式反应釜,然后会产生油气;
2、可凝油气会通过冷凝器冷却成液态油,可以收集到馏分罐中;
3、非冷凝油气通过馏分罐和水封装置后可以加热至轮胎油精炼设备的立式反应釜中循环利用;
4、在液体油中添加工业白土可以使油的颜色更加明亮和透明,之后经过过滤,便会得到合格的非标柴油,然后从立式反应器中收集沥青。
轮胎油精炼柴油设备工艺流程图
以上是废旧汽车轮胎炼柴油的步骤,想了解更多废旧汽车轮胎炼柴油相关知识及炼油设备,可咨询河南东盈。我们会给您设计整套废旧汽车轮胎提炼柴油项目解决方案,及指导培训、安装售后等一条龙服务。
- 2025年炼油行业前景分析:炼油行业销售端政策持续规范 2025-08-26
- 2024新型废轮胎连续热解设备工艺新升级及3D视频展示 2024-08-21
- 2023上海国际环保展:河南东盈环资将携固废危废热裂解环保处理方案闪耀亮相! 2023-06-02
- 10吨的轮胎炼油设备要多少钱一台? 2023-03-21
- 30万吨轮胎炼油厂需投资多少钱? 2022-06-07
- 恭喜!广东客户订购一台废旧橡胶炼油设备! 2022-05-16







