带你了解废机油提炼柴油的操作步骤及工艺流程
废机油提炼柴油项目是国家鼓励扶持项目,其工艺流程比较简单,操作步骤易掌握,直观性强,适合工厂、集体、个人生产经营,但还有很多人对这个项目不是很了解,那么接下来河南东盈就带大家了解一下废机油提炼柴油的操作步骤及工艺流程。
河南东盈废机油提炼柴油设备
废机油提炼柴油设备的操作步骤及工艺流程如下:
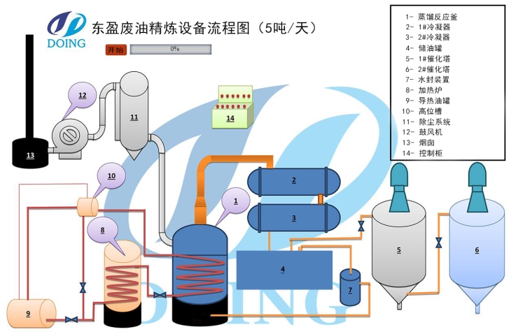
1、先把收集到的废机油注入废机油提炼柴油设备的蒸馏釜中,通过导热油加热系统和燃料加热系统使废机油沸腾气化,废机油在升温的过程中杂质会不断的沉降,剩余的油气经过催化剂催化后进入到冷凝系统中。
2、让油气经过双层结构的催化塔,催化塔中的反应剂可以把废机油产生的油气中的胶质、蜡质去除掉,脱胶脱蜡之后油就会变得比较清亮。
3、油气经过催化反应后进入冷凝系统,油气通过冷凝系统里的循环冷却水将油气液化成柴油进入暂存罐中。
4、将废机油提炼柴油设备精炼出的柴油导入脱色系统,经过脱色后的柴油色泽更清澈透亮。
5、不可液化部分的气体先经过水封系统,再通过专用燃气喷嘴把这些气体输送到加热室充分燃烧。
6、对于燃料燃烧排放的烟尘,废机油提炼柴油设备专门设计了脱硫除尘净化系统,烟气经过处理排放出来的是白烟(主要是水蒸气和二氧化碳),可以达到国家排放标准。
河南东盈为此设计了废机油提炼柴油设备的3D动画,以及工艺流程演示。
废机油提炼柴油设备工艺流程图
河南东盈生产的废机油提炼柴油设备柴油出油率一般在80%-85%左右。蒸馏过后的炉内残留物质为重油杂质,与沥青性能极为相似,可以直接用于铺路或者卖到沥青厂再精炼。使用废机油提炼出的柴油可以直接加到拖拉机,卡车,轮船,发电机等中使用。
河南东盈生产的废机油提炼柴油设备在国内外都有安装,我们在废机油提炼柴油项目上有着丰富的经验,欢迎国内外新老客户来厂考察参观。
- 轮胎精炼非标柴油需要什么设备? 2025-11-12
- 焦油渣热解处理流程 2025-11-12
- 油泥的种类及原料特性,你知道多少? 2025-11-07
- 影响炭化设备出炭率的因素有哪些方面? 2025-11-06
- 废轮胎可以提炼出非标柴油吗 2025-11-05
- 轮胎炼油生产线大揭秘:河南东盈三种轮胎炼油设备配置方案 2025-10-31







