废橡胶炼油设备
废橡胶炼油设备可以处理废橡胶、废轮胎等材料,通过高温裂解的方式将废橡胶等处理得到燃油、炭黑、钢丝和可燃气体。
废橡胶炼油设备
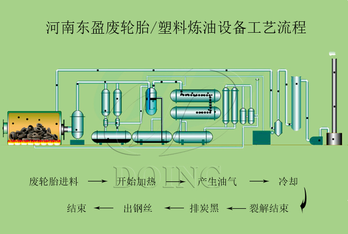
一 、废橡胶炼油设备的工艺流程:
废橡胶炼油设备将废旧轮胎,废橡胶进行破碎预处理进入裂解反应釜中,快速加热,加热到一定温度后会产生油气,油气通过缓冲罐沉降部分杂质,缓冲后的油气依次进入三步冷凝器中,冷凝为轮胎油;不可冷凝气体通过尾气净化系统处理后输入反应釜中作为燃料燃烧。裂解结束后会将反应釜冷却到室温后将炭黑及钢丝排出。
废橡胶炼油设备工艺流程
二、废橡胶炼油设备的特点:
1、安全性
废橡胶炼油设备在生产过程中产生的尾气主要组成部分是C1到C4的烷烃类,直接燃烧会有一定的危险性。河南东盈生产的废橡胶炼油设备把尾气作为燃料加热之前,会通过尾气净化系统对其进行处理,使之可以达到安全生产。
2、环保性
对废橡胶炼油设备生产过程中三废的处理。
1)废气
反应釜加热燃烧产生的烟气采用水冲击喷淋式脱硫除尘器进行处理后可达到GB13271—2001锅炉大气污染物排放标准。
2)废水
东盈生产的废橡胶炼油设备中的水是循环使用的,不会有废水的产生。
3)废固体物
废轮胎,废橡胶在反应釜内通过热裂解后,剩余的固体残渣就是炭黑,炭黑进行集中收集处理。
废橡胶炼油设备
三、废橡胶炼油设备产品用途:
1. 裂解油
1) 可以直接代替燃油用于工业或者锅炉加热,例如,水泥厂,钢铁厂,玻璃厂,等;
2) 可以精炼成柴油用于柴油燃料和发电厂,农用机械等。 注:轮胎直接裂解出来的油是毛油,可以直接作为工业燃油使用,如需精炼成色泽明亮的柴油,可以加配一套精炼设备。
废橡胶炼油设备产物:裂解油用途
2. 炭黑
1) 可以压球燃烧用于工业加热,其燃烧热值与煤炭相当,可以直接代替煤炭使用;
2) 可以精制磨粉精炼成不同标准,用于油漆颜料,橡胶制品等的添加剂。
废橡胶炼油设备产物:炭黑用途
3. 钢丝
1) 卖到废物回收站
2) 直接卖到钢铁冶炼厂,重新冶炼
如果您对我们的废橡胶炼油设备感兴趣,欢迎致电垂询或网站留言







