废旧轮胎热裂解炼油设备
大量废轮胎处理不当,必会造成环境等污染。废旧轮胎若堆积、焚烧、掩埋等方式处理,会占用土地,污染环境,危害健康,造成废旧轮胎资源浪费以及产生安全隐患。对于废旧轮胎的处理变得日益重要。
废旧轮胎热裂解炼油设备
废旧轮胎热裂解炼油方式以废旧轮胎为原料,经过高温裂解反应,得到裂解油,炭黑和钢丝。废旧轮胎热裂解炼油使废旧轮胎实现了自己独特的价值,带来了经济效益与社会效益。废旧轮胎热裂解炼油方式也缓解了废旧轮胎不恰当方式对环境的污染。废旧轮胎热裂解炼油设备所带来的意义重大。
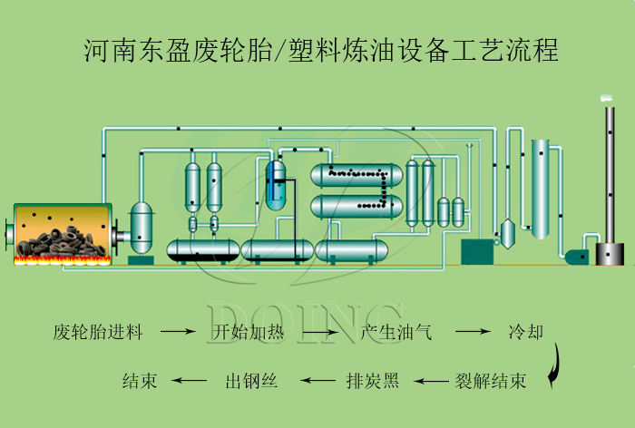
废旧轮胎热裂解炼油设备流程
裂解(英语pyrolysis)或称热解、热裂、热裂解、高温裂解,指无氧气存在下,有机物质的高温分解反应。废旧轮胎热裂解炼油设备裂解是指通过热能将一种样品(主要指高分子化合物)转变成另外几种物质(主要指低分子化合物)的化学过程。裂解也可称谓热裂解或热解。
废旧轮胎热裂解炼油设备处理方式:
1、先将废旧轮胎破碎成裂解所需的橡胶块,与低温硫转移催化剂一起通过进料机经热气密装置连续送入废旧轮胎热裂解炼油设备中,进行常压低温裂解裂化反应 ;
2、 裂解油气经分油器分馏冷却后,得到燃料油与少量可燃气(净化后系统自用);
3、裂解后所得固体产物-粗炭黑和少量钢丝,经磁选分离后,将粗炭黑自动输送至炭黑生产系统,再经粉碎等一系列处理工序,获得工业用炭黑或其他高附加值化工产品。分离后的钢丝作废钢处理;
4、可燃气经净化系统净化后作为燃料全部用于供热系统,供热系统采用余热循环利用方式,大大节省了能源消耗,降低了废旧轮胎热裂解炼油设备运行成本。废旧轮胎热裂解炼油设备生产线所产生的烟气,经烟气净化系统净化后达标排放。
废旧轮胎热裂解炼油设备产品用途:
| 序号 | 名称 | 出油率 | 用途 |
| 1 | 轮胎油 | 40%-45% |
*可以直接卖掉.
*可以使用蒸馏设备得到汽油和柴油. *可以作为燃料. |
| 2 | 炭黑 | 30%-35% |
* 可以直接卖掉。 * 可以使用炭黑精炼设备做成精细炭黑。 * 可以使用炭黑造粒设备做成颗粒。 |
| 3 | 废钢丝 | 12%-15% |
*可以直接卖掉.
*可以使用液压打包机做成钢块便于运输和储存. |
| 4 | 油气 | 5%-8% |
*可以通过燃气喷枪作为燃料使用.
*多余的废气可以通过储存系统储藏. |







