废塑料可以提炼油吗?废塑料怎么提炼燃烧油?
废塑料可以通过裂解技术提炼成油,主要是因为废塑料是一种高分子化合物,在适宜温度下,高分子中的C-C断裂,同时伴随着C-H键的断裂,生成两个自由基,然后生成的两个小分子自由基从原料中夺取氢,本身变成烷烃或烯烃,当两个自由基结合,链反应终止。经此裂解技术裂解之后,便生成了燃烧油、热解气、炭黑这些具有高附加价值的产品。
废塑料提炼设备处理的原料与最终产品
废塑料炼油设备可以处理一次性塑料杯、塑料碗、塑料袋,饮料瓶、塑料杯、洗漱用品包装瓶等各种废塑料,但不同的废塑料出油率不同,例如:纯净PE塑料出油率已达95%,纯净PP、PS塑料出油率可到达90%,等等。
废塑料提炼设备处理的原料及出油率
既然废塑料可以通过热裂解技术提炼油,那么废塑料怎么提炼燃烧油的呢?
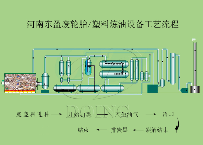
废塑料提炼燃烧油工艺流程:
1、对反应釜中的废塑料进行加热,使其产生油气;
2、通过三阶段冷凝系统对产生的油气冷凝,实现部分重油分离;
3、热裂解过程完成后,停止加热反应釜,关掉炉体电源,使其冷却;
4、可使用炭黑螺旋提升机将炭黑直接打包收集,还可使用风运系统将炭黑送至炭黑深加工区对炭黑进行深加工。
废塑料提炼燃油设备工艺流程
废塑料热裂解技术提炼出来的油,可以作为燃料直接燃烧,用于重油发电机、水泥厂、钢铁厂等工厂的加热,其品质高,具有较高的经济价值,同时废塑料热裂解过程中环保达标,无二次污染产生。
关于更多废塑料提炼燃烧油细节问题,可来电咨询,东盈工程师将竭力为您解答。
- 2025年炼油行业前景分析:炼油行业销售端政策持续规范 2025-08-26
- 2024新型废轮胎连续热解设备工艺新升级及3D视频展示 2024-08-21
- 2023上海国际环保展:河南东盈环资将携固废危废热裂解环保处理方案闪耀亮相! 2023-06-02
- 10吨的轮胎炼油设备要多少钱一台? 2023-03-21
- 30万吨轮胎炼油厂需投资多少钱? 2022-06-07
- 恭喜!广东客户订购一台废旧橡胶炼油设备! 2022-05-16







