废旧塑料裂解炼油工艺原理及流程
塑料种类很多,广泛应用于多种领域,但也因此产生了大量的废旧塑料,这些塑料难在自然状态下降解,会对环境造成污染。所以,采用合理的方式处理废旧塑料尤为重要,据研究发现,热裂解炼油是一种较为常用的处理废旧塑料的方法之一。热裂解炼油方式不仅可以将废旧塑料再生利用,还缓解了废旧塑料不当处理方式对环境造成的污染,可以通过废旧塑料裂解炼油技术将废旧塑料裂解为燃料油、炭黑、可燃气体等产品,整个裂解处理过程无污染。
废旧塑料热裂解炼油项目
废旧塑料裂解炼油工作原理:
废旧塑料是一种高分子聚合物,通过催化裂解的方式将废旧塑料进行处理,使其处于无氧或少氧微负压的环境中,这时废旧塑料的高分子聚合物大分子链打开,废旧塑料这种高分子聚合物便会还原为低相对分子状态或单体态,其他组合则为基本有机原料。
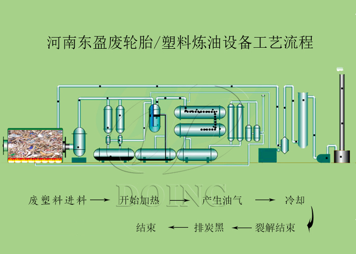
废旧塑料裂解炼油工艺流程:
废旧塑料裂解炼油工艺流程
1、通过燃烧来缓慢加热放入废旧塑料裂解炼油设备反应釜内的废旧塑料,达到适宜温度时,将会产生油气;
2、废旧塑料加热产生的油气经过冷凝系统冷凝成油,存储在油罐中;
3、在废旧塑料裂解过程中,除油气外,还有不凝性气体,此气体可以回炉用至废旧塑料裂解炼油设备的反应釜加热。
4、所有裂解过程结束后,将裂解反应釜冷却,排出炭黑。
河南东盈是废旧塑料裂解炼油设备的厂家,其设备自主研发设计,实现客户个性化定制需求。如您需采购废旧塑料裂解炼油设备,可咨询河南东盈。
- 2025年炼油行业前景分析:炼油行业销售端政策持续规范 2025-08-26
- 2024新型废轮胎连续热解设备工艺新升级及3D视频展示 2024-08-21
- 2023上海国际环保展:河南东盈环资将携固废危废热裂解环保处理方案闪耀亮相! 2023-06-02
- 10吨的轮胎炼油设备要多少钱一台? 2023-03-21
- 30万吨轮胎炼油厂需投资多少钱? 2022-06-07
- 恭喜!广东客户订购一台废旧橡胶炼油设备! 2022-05-16







