废旧轮胎炼油技术与设备
利用热裂解技术可以将废旧轮胎充分处理,可以实现废旧轮胎“减量化、无害化、资源化”,是搞好资源综合利用的重要课题,也是合理利用资源的重要举措。
废轮胎的热裂解无害化、资源化热解处理技术是在无氧或者贫氧密闭的裂解反应釜内,将废轮胎加热进行催化裂解,从而得到燃料油、炭黑和钢丝等产物,裂解过程中产生的少量可燃气可供裂解系统自用。废旧轮胎热裂解技术热解率一般在 99%以上,相对于其它的处理利用方式,热裂解基本可以做到将废轮胎“吃干榨尽”,具有较好的经济效益。
废旧轮胎炼油设备原料与最终产品
废旧轮胎炼油技术原理为:废旧轮胎的热裂解是指在无氧或缺氧工况及适当的温度下,橡胶中主链具有不饱和键的高分子断裂,产物主要是单体、二聚物和碎片,生成物再聚合为多种烯烃, 从而脱出挥发性物质并形成固体炭的过程。废旧轮胎炼油技术主要包括大分子键断裂、异构化和小分子的缩合等化学反应,最后生成较小的分子。在热裂解过程中,中间产物存在两种变化趋势:一是由大分子变成小分子,直至气体的裂解过程;二是由极小分子聚合成较大分子的聚合过程。废旧轮胎热裂解方程式如下:
(-CH2-CH2-)n[C+H2+CH4+C2H6+C3Hg+C4Hio+CsH12+...+C1H24+...C2oH42+..
(说明:CsH12~CH24为汽油馏分,C12H26~C20H42为柴油馏分,C20以上为重油)
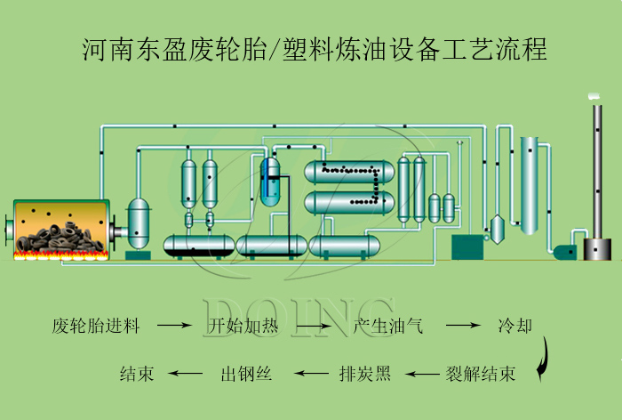
废旧轮胎炼油设备热裂解工艺技术
废旧轮胎炼油技术所用的设备为废旧轮胎炼油设备,因其生产成本低、投资少、占地小、催化反应科学、操作简单容易、低能耗、高效率、油品高等优点而深受广大用户欢迎。河南东盈生产的废旧轮胎炼油设备配套油品分离装置、炭黑深加工装置、尾气排放环保控制装置,设备串联后生产过程中可实现集成自动化、连续化、环保化,整个热裂解过程环保达标,无二次污染产生。
河南东盈废旧轮胎炼油设备配备的环保装置
目前,做废旧轮胎炼油项目有较大的发展潜力,前景良好,能获取丰厚的利润,主要分析是:一方面国际原油价格步入低价位区间,燃油价格还会不断攀升,我国炼油企业利润空间持续提升;另一方面,固废产生强度高,综合利用潜力大,与此同时针对废旧轮胎炼油行业,国家逐步放开炼油行业政策,2020年炼油行业将继续延续景气周期。
- 2025年炼油行业前景分析:炼油行业销售端政策持续规范 2025-08-26
- 废旧轮胎炼油设备炼完一炉要多久?如何提高运行效率? 2024-11-23
- 新款的废旧轮胎炼油设备有哪些? 2024-10-12
- 2024新型废轮胎连续热解设备工艺新升级及3D视频展示 2024-08-21
- 东盈DY-15型废旧轮胎炼油设备在越南完成安装 2024-07-19
- 废旧轮胎炼油设备间歇式、半连续式和全连续式三种有什么区别? 2024-06-15







