一种废旧轮胎塑料热解制油的处理方法
废旧轮胎塑料可利用热裂解方式进行制油,能够得到裂解油、炭黑、(钢丝)等产品。此热裂解方式可以使废旧轮胎塑料得到有效利用,减少了废旧轮胎塑料对环境造成的污染。
废旧轮胎塑料热解制油原料与所得产品
废旧轮胎塑料热裂解制油技术是在无氧或缺氧的情况下通过加热使废旧轮胎塑料高分子聚合物和有机添加剂降解为低分子或小分子化合物的一种工艺技术。此技术对废旧轮胎塑料而言,是一种良好的回收利用方式,具有较好的经济效益和环境效益。
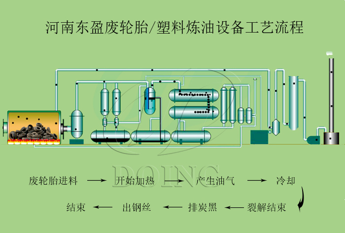
废旧轮胎塑料热解制油的处理方法如下:
1、利用热裂解加热系统,对反应釜内的废旧轮胎塑料加热使其裂解,加热方式可以是重油也可是天然气或其他燃料,加热到一定温度时,会产生油气;
2、产生的油气通过冷凝系统冷却,通过管道输出相应的燃油。部分可燃不可冷凝的气体直接会回到燃烧室做为燃料对热裂解反应釜进行加热,从而节省燃料;
3、废旧轮胎塑料热裂解制油过程结束后,便可排出炭黑,抽出钢丝。
废旧轮胎塑料热解制油的处理方法
废旧轮胎塑料热解制油采用了热裂解技术,其设备配套炭黑加工装置、尾气排放环保控制装置,有效降低了污染物排放,使其排放达标;配备油水分离装置、水封、真空装置,确保运行系统整个处理过程安全生产。
废旧轮胎塑料热解制油设备配备的安全装置
河南东盈专业生产废旧轮胎塑料热解制油设备,其设备均为自主研发设计,设计合理、经久耐用,获得了国内外客户的一致认可。如需了解废旧轮胎塑料热解制油设备,欢迎与河南东盈来电咨询。
- 2025年炼油行业前景分析:炼油行业销售端政策持续规范 2025-08-26
- 2024新型废轮胎连续热解设备工艺新升级及3D视频展示 2024-08-21
- 河南东盈半连续式废轮胎塑料热解制油设备展示 2024-08-07
- 2023上海国际环保展:河南东盈环资将携固废危废热裂解环保处理方案闪耀亮相! 2023-06-02
- 10吨的轮胎炼油设备要多少钱一台? 2023-03-21
- 30万吨轮胎炼油厂需投资多少钱? 2022-06-07







