废轮胎炼油项目工艺介绍及利润分析
废轮胎炼油项目可以将废轮胎处理成裂解油,炭黑,钢丝和可燃气体,炼出来的产品可以充分使用,并且在裂解废轮胎前无需对轮胎进行预处理,可以节省大量成本。
废轮胎炼油设备处理原料及最终产品
废轮胎炼油项目工艺介绍:
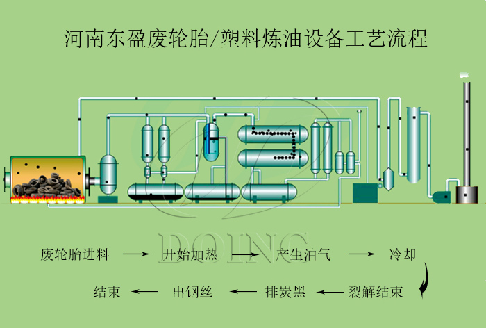
废轮胎炼油工艺流程
1、加热
将废旧轮胎送到裂解釜加热,裂解釜中的温度上升,废轮胎中的水分及小分子物质会挥发,然后继续加热反应釜,废旧轮胎便会逐渐产生油气。
2、冷凝
加热反应釜产生的油气会通过卧式冷凝器、立式冷凝器、冷凝塔等三阶段冷凝系统进行冷却,经冷凝系统冷却得到的液体油进入毛油储存罐,然后经油泵打入振动过滤机中过滤,进一步去除杂质,可得到成品油。
3、尾气回收利用
经冷凝器中未冷凝的气体,此气体称作“不凝气体”,会回炉到裂解反应釜中燃烧。
4、排炭黑抽钢丝
废轮胎裂解釜产生的炭黑,采用螺旋输送机密封无尘输送出来并做打包处理,产生的钢丝通过拉丝机抽出。
废轮胎炼油项目利润分析:(以10吨废轮胎炼油设备为例)
|
成本 |
|||
|
序号 |
项目 |
成本 |
|
|
1 |
废轮胎 |
10吨 |
10吨*800元/吨=8000元 |
|
2 |
加热燃料(产生的裂解油) |
0.4吨 |
0.4*2300=920元 |
|
3 |
电耗 |
20kw/h |
200元 |
|
4 |
工人 |
3人 |
600元 |
|
总成本: |
9720元/天 |
||
|
收益 |
|||
|
序号 |
项目 |
收益 |
|
|
1 |
裂解油 |
4吨 |
4吨*2300元/吨=9200元 |
|
2 |
炭黑 |
3吨 |
3吨*300元/吨=900元 |
|
3 |
钢丝 |
1.5吨 |
1.5吨*1000=1500元 |
|
总收益: |
11600元 |
||
|
项目 |
利润 |
||
|
1 |
利润/天 |
1880元 |
|
|
2 |
利润/月 |
47000元 |
|
|
3 |
利润/年 |
470000元 |
|
从目前来看,废旧轮胎炼油项目是有利可图的,具有很好的前景。另外,废轮胎炼油项目炼出来的产品用途很广,可直接出售,具有良好的经济价值。如果您想使用热解设备来回收轮胎来获取收益,欢迎与河南东盈咨询。
- 2025年炼油行业前景分析:炼油行业销售端政策持续规范 2025-08-26
- 2024新型废轮胎连续热解设备工艺新升级及3D视频展示 2024-08-21
- 2023上海国际环保展:河南东盈环资将携固废危废热裂解环保处理方案闪耀亮相! 2023-06-02
- 10吨的轮胎炼油设备要多少钱一台? 2023-03-21
- 30万吨轮胎炼油厂需投资多少钱? 2022-06-07
- 恭喜!广东客户订购一台废旧橡胶炼油设备! 2022-05-16







