废轮胎炼油厂是如何炼油的?炼出来的油质量怎么样?
个人或企业想开办废轮胎炼油厂以此来处理废旧轮胎,但在开办炼油厂前期,需要了解废轮胎炼油相关知识,如:废轮胎如何炼油?炼出来的油质量怎么样?等等,只有详细了解废轮胎炼油相关知识,才能更好地开展废轮胎炼油项目。今天河南东盈便针对这些问题做一下解答。
废轮胎炼油设备原料与最终产品
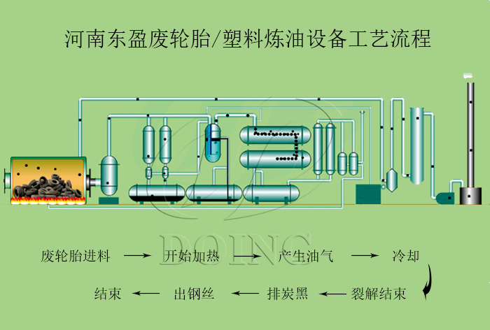
投资废轮胎炼油厂炼油需要用到废轮胎炼油设备,其设备采用微负压,在无氧或少氧及适宜温度下进行裂解,废轮胎炼油厂主要炼油过程如下:
1、裂解
对放入废轮胎炼油设备反应釜的废旧轮胎进行加热,使轮胎中的水分及大分子物质挥发,产生油气;
2、冷凝
加热废旧轮胎产生的油气直接通过循环水冷却系统冷凝成油;
3、尾气回收利用
不可冷凝气体经尾气燃烧器再次进入废轮胎炼油设备的裂解反应釜中再次燃烧用于加热反应釜;
4、收集炭黑钢丝
裂解反应釜中燃烧后生成的炭黑,可以采用螺旋输送机输送出来打包处理;钢丝直接抽出。
废轮胎炼油设备炼油过程
经过废轮胎炼油设备裂解之后,可以得到裂解油等产品。此裂解油价值很高,质量很好,机械杂质少。裂解油热值很高,燃烧更充分,可以直接用于钢铁厂、水泥厂、陶瓷厂、锅炉厂,还可以用于柴油发电机发电,同时还可以使用废轮胎裂解油精炼设备深加工为非标柴油,用于柴油发电机、重型机械及农用机械中。
废轮胎炼油设备炼出来的油用途
河南东盈是废轮胎炼油设备的生产厂家,技术沉淀十余年,工厂自主研发生产销售,性价比高,售后完善。如有废轮胎炼油设备投资建厂需求,欢迎与河南东盈来电咨询。
- 2025年炼油行业前景分析:炼油行业销售端政策持续规范 2025-08-26
- 2024新型废轮胎连续热解设备工艺新升级及3D视频展示 2024-08-21
- 2023上海国际环保展:河南东盈环资将携固废危废热裂解环保处理方案闪耀亮相! 2023-06-02
- 10吨的轮胎炼油设备要多少钱一台? 2023-03-21
- 30万吨轮胎炼油厂需投资多少钱? 2022-06-07
- 恭喜!广东客户订购一台废旧橡胶炼油设备! 2022-05-16







