有专门炼废轮胎的机器吗?废轮胎炼油怎么炼?
近日,河南东盈收到很多客户的留言,主要有“请问有专门炼废轮胎的机器吗?废轮胎炼油怎么炼?……”别着急,小编为您详细解答。
一、废轮胎炼油设备介绍
废轮胎炼油设备也称裂解设备,热裂解设备,它可以在高温无氧的条件下,将废轮胎、废塑料等原料裂解为燃料油、粗炭黑和钢丝等产物。
废轮胎炼油项目
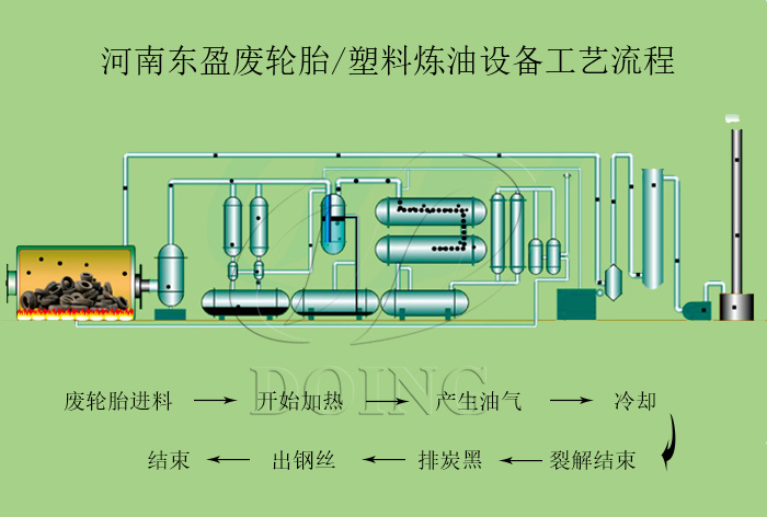
二、废轮胎炼油怎么炼?
废轮胎炼油设备炼油过程
1、将原料放入进料机里后,加热裂解反应釜,产生的油气会进入缓冲罐;
2、油气经过三阶段冷凝系统冷凝后进入油罐;
3、产生的油气含有一部分不可冷凝气体,经过尾气净化系统之后,大部分直接回收加热反应釜,剩余部分尾气用尾气储存系统压缩储存;
4、加热过程中燃烧燃料产生的烟气会经过烟气净化系统处理达标之后再排放,以保证对空气无污染。
5、抽出钢丝,并将炭黑统一打包收集。
三、直击炼油设备出油现场视频,欢迎考察
四、专业炼油设备生产厂家,提供定制服务
河南东盈是炼油设备生产厂家,公司在业内有着10年历史,生产经验丰富,不仅可以提供标准的炼油设备,同时还可以根据您的需求进行量身定制,欢迎致电垂询。
- 轮胎炼油生产线大揭秘:河南东盈三种轮胎炼油设备配置方案 2025-10-31
- 轮胎炼油设备炼完一炉料后需要停炉吗 2025-10-30
- 小型轮胎炼油设备大概多少钱,后期运营成本和环保要求有哪些需要注意的? 2025-10-24
- 如何保证轮胎炼油设备安全运行? 2025-09-12
- 2025年炼油行业前景分析:炼油行业销售端政策持续规范 2025-08-26
- 印度尼西亚废轮胎炼油设备转炉安装视频 2025-07-16







