废轮胎炼油厂整个炼油的工艺流程
废旧轮胎炼油项目是一条节能环保的深度加工途径,所产生的裂解产品可以带来很高的经济价值,符合国家经济可持续发展战略,属于再生资源利用,是国家鼓励类项目。废旧轮胎炼油厂首先要申请正规的手续,方可合理合法生产。
废轮胎炼油厂整个炼油项目
首先需要办理一下手续,为接下来的炼油项目做准备:
1、办理营业执照,注册公司的类型以环保科技或再生资源类,经营范围是废旧轮胎、橡胶回收、处理、销售以及钢丝和炭黑的深加工等。
2、准备项目的可研性报告到发改委办理立项备案手续。
3、立项完成后到当地环保局管理局领取《建设项目环境保护审批咨询表》,委托有资质的环评公司到场地进行现场勘查。
4、环评公司编制环评报告,在环保网上公示,进行专家评审,环评编制的人员要根据评审意见进行整改,然后交于当地环保局审核,最后拿到批复文件。
接下来介绍下废旧轮胎炼油的工艺流程:
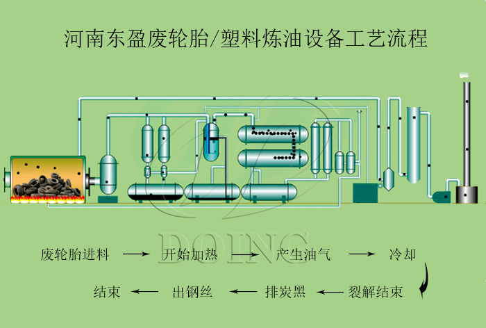
废轮胎炼油厂整个炼油工艺流程
将废轮胎装入专用的裂解炉内,废轮胎原料在裂解炉内无氧的情况下加热,使其高分子聚合物和有机添加剂降解为低分子或小分子化合物,从而回收气体、油、固体炭黑、钢丝等产物。裂解可以实现废轮胎回收利用。轮胎炼油过程是将废旧轮胎气化后进入立式、卧式冷凝系统进行冷却,从而得到轻质石脑油、重油等重要的能源物资,裂解后的炭黑可以进行深加工用于其他衍生行业,钢丝可直接用于钢铁厂再加工使用,裂解后的不凝气体,净化后直接用于加热,节省燃料,这种方式可以将废轮胎吃干榨尽,后期通过环保设备对裂解过程中产生的烟气进行处理,也不会导致环境形成二次污染。
废轮胎炼油厂配备的环保装置
如果您想更深入了解废旧轮胎炼油项目,请致电河南东盈。我们会给您提供废轮胎炼油设备相关介绍。
- 2025年炼油行业前景分析:炼油行业销售端政策持续规范 2025-08-26
- 2024新型废轮胎连续热解设备工艺新升级及3D视频展示 2024-08-21
- 2023上海国际环保展:河南东盈环资将携固废危废热裂解环保处理方案闪耀亮相! 2023-06-02
- 10吨的轮胎炼油设备要多少钱一台? 2023-03-21
- 30万吨轮胎炼油厂需投资多少钱? 2022-06-07
- 恭喜!广东客户订购一台废旧橡胶炼油设备! 2022-05-16







