裂解油可以不经过加工直接使用吗?裂解油如何精炼成柴油?
裂解油是指废轮胎、废塑料、废橡胶等原料经过裂解炼油设备进行热裂解反应之后得到的油。废旧轮胎、废旧塑料、废旧橡胶炼出来的油为轮胎油、塑料油、橡胶油,这些油都可以统称为裂解油。
河南东盈裂解炼油设备3D图
裂解油即燃料油,也称为毛油、燃油等。根据裂解油特性来分析,裂解油可以不经过加工直接在燃油泵中做为燃油使用,但此油不可直接用到车里面。但是,裂解油也可以进行精炼蒸馏后做为非标柴油用到柴油发电机中。
裂解油颜色是黑色,据SGS报告显示裂解油在15℃的条件下,采用ASTM D4052-11测试方法,测试的密度为0.9146g/cm3,热值很高,总热值为44.32MJ/kg,裂解油可以作为燃料在燃油泵中使用,例如:水泥厂、玻璃厂、炼钢厂、锅炉厂等。另外裂解油还可用于重油发电机发电。
裂解炼油设备炼出来的裂解油用途
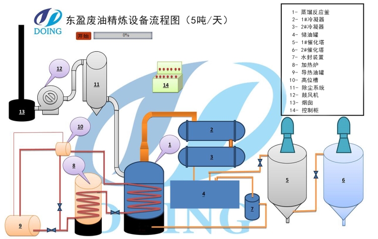
将裂解油通过精炼蒸馏设备进行精炼蒸馏,利用导热油加热系统和燃料加热系统使裂解油沸腾气化,蒸馏出油气,油气通过催化塔去除胶质和蜡质,然后进入冷凝系统冷凝为非标柴油,不可液化部分通过水封及燃气系统送入加热系统体输送到加热室充分燃烧。裂解油精炼之后的非标柴油品呈黄色,与空气氧化之后呈黑色,需要进行脱胶脱蜡流程,按要求加入催化剂,得到比较好的非标柴油。据SGS报告显示精炼蒸馏后的非标柴油在20℃的条件下,密度为800.6kg/cm3,总热值为46.20MJ/kg,可用于卡车、拖拉机、重型机械、柴油发电机等。
通过以上的介绍,我们可以知道裂解油是可以不经过加热直接使用的,但是千万不能直接加到汽车里使用。如果想了解裂解炼油设备可以与河南东盈联系。
- 2025年炼油行业前景分析:炼油行业销售端政策持续规范 2025-08-26
- 2024新型废轮胎连续热解设备工艺新升级及3D视频展示 2024-08-21
- 2023上海国际环保展:河南东盈环资将携固废危废热裂解环保处理方案闪耀亮相! 2023-06-02
- 10吨的轮胎炼油设备要多少钱一台? 2023-03-21
- 30万吨轮胎炼油厂需投资多少钱? 2022-06-07
- 恭喜!广东客户订购一台废旧橡胶炼油设备! 2022-05-16








