废旧轮胎裂解废弃物是什么?废旧轮胎裂解项目最终产物有哪些用途?
废旧轮胎裂解是没有废弃物产生的,废旧轮胎热裂解技术是对废橡胶进行综合利用,热裂解技术是工信部支持的废旧轮胎再生利用的主要途径,是鼓励类的项目,在最新的2020年6月1日起实施的《废轮胎综合利用行业准入条件》(中华人民共和国工业和信息化部公告2012年第32号)里面对于废橡胶再生加工处理,实现资源利用的技术其中就包括热裂解。
废旧轮胎热裂解项目
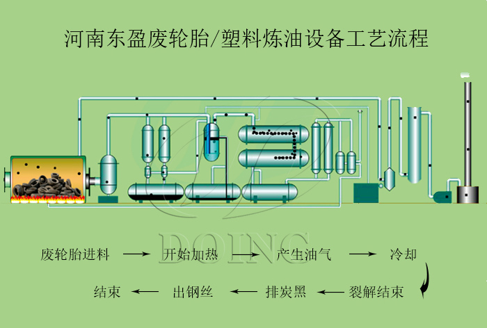
废旧轮胎裂解为什么没有废弃物产生呢?接下来介绍下废旧轮胎裂热解技术的工艺:
废旧轮胎热裂解技术工艺
首先是将原料废轮胎,通过自动进料机以液压方式输送到裂解炉内,关闭炉门将原料密封在无氧的裂解炉内,通过外部加热的方式,温度达到100度的时候会先把废轮胎中的水分蒸发掉,将原料快速加热到较高反应温度,使原料先液化再气化的一个过程,这个过程中也是大分子分解成小分子气体和可凝性挥发气体,以及少量焦炭产物(炭黑和钢丝)裂解后的油气经过冷凝器与之换热,冷却后得到液态产物(油)及少量可燃气。
废旧轮胎裂解产生的产品及用途:
1、液态产物即燃料油由输油泵输送至油罐区储存,用于工业企业的锅炉加热和重油发电厂,也可再次精炼成柴油。可燃气体经过净化后可作为燃料用于废轮胎热裂解炉的供热,大大节省燃料。
废旧轮胎热裂解项目得到的裂解油用途
2、废轮胎经过裂解后所产生的炭黑,有着较高的二次加工价值,进行深加工后可用多个行业,如:轮胎翻新和制作橡胶制品等衍生行业,废轮胎中的钢丝统一收集到钢铁加工企业重新使用。
废旧轮胎热裂解项目炼出来的炭黑用途
3、在废旧轮胎炼油设备裂解过程中产生的烟气,经过烟气净化脱硫脱硝系统,净化后达标排放。河南东盈环资生产的整套废旧轮胎热裂解设备,环保配套齐全,没有废弃物产生。
感兴趣的可致电河南东盈详细了解,或直接到工厂进行实地考察。
- 2025年炼油行业前景分析:炼油行业销售端政策持续规范 2025-08-26
- 2024新型废轮胎连续热解设备工艺新升级及3D视频展示 2024-08-21
- 废旧轮胎裂解炼油工艺流程介绍,视频展示废轮胎炼油全过程 2024-01-16
- 2023上海国际环保展:河南东盈环资将携固废危废热裂解环保处理方案闪耀亮相! 2023-06-02
- 10吨的轮胎炼油设备要多少钱一台? 2023-03-21
- 废旧轮胎裂解炼油项目最新政策 2022-11-07







