收回来的废机油如何提炼?废机油提炼后的柴油是否可以直接用在车里?
汽车在保养的时候都会换下不少的废机油,这些废机油若处理不当会对环境造成污染,所以有必要将废机油回收进行统一处理,废机油具有一定的燃烧值,是可以提炼后做为燃料使用的。废机油提炼是一般使用废机油提炼设备,经过蒸馏除杂、冷却成轻油、脱色除味过程,之后会将收回来的废机油提炼成色泽明亮,质量好的非标柴油,还可以得到与沥青性能极为相似的物质。
河南东盈废机油提炼柴油设备
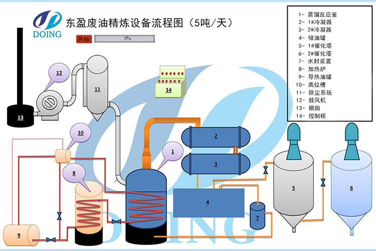
废机油提炼的过程如下:
1、对废机油进行加热,一般情况下两个小时便会有油气产生;
2、将产生的油气通过冷却系统进行冷凝,使油气冷凝成油;
3、在洗油罐中对冷凝好的油品进行脱胶脱蜡;
4、将提炼好的油从废机油提炼设备的反应釜内抽出。
废机油提炼设备工艺流程图
废机油提炼之后的油为非标柴油,此柴油可以不可直接用在车里面,但是可以直接用于重型机械与农用机械中,还用到柴油燃烧机、发电机中。除此之外,得到的沥青可以用于铺路或者再进行精炼。
- 2025年炼油行业前景分析:炼油行业销售端政策持续规范 2025-08-26
- 2024新型废轮胎连续热解设备工艺新升级及3D视频展示 2024-08-21
- 2023上海国际环保展:河南东盈环资将携固废危废热裂解环保处理方案闪耀亮相! 2023-06-02
- 10吨的轮胎炼油设备要多少钱一台? 2023-03-21
- 30万吨轮胎炼油厂需投资多少钱? 2022-06-07
- 恭喜!广东客户订购一台废旧橡胶炼油设备! 2022-05-16







