塑料炼油设备
塑料炼油设备以废旧塑料为原料,经过高温裂解反应,得到的产物是裂解油和炭黑,塑料炼油设备整个过程中是无黑烟无异味无污染的。
塑料炼油设备原料及产物
塑料炼油设备特点:
塑料炼油设备运行全部智能自动控制,热解过程全部密闭,操作简单,能耗低、维护成本低,机械损耗小,100%资源化利用,具备实现大规模连续工业化生产的条件,能产生良好的社会经济和环保效益。
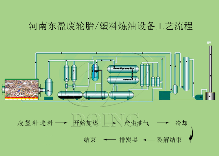
塑料炼油设备工艺流程:
塑料炼油设备各部分装置名称
1.进料,一般需要2个小时左右,而且跟据塑料含水分的情况,主要分为两种进料方式:1)干燥塑料,可以直接进料,装满后直接关门加热;2)湿塑料,需要边进料边加热,先除去塑料中含的水分,直 至装满后再封门开始加热;
2.加热,需要8-10个小时左右,一般加热到2个小时的时候就会有油气产生;
3.冷却,油气经过冷却系统冷凝成油;
4.尾气回收利用,在塑料加热裂解的过程中,除了油气,也会有部分可燃但是不可冷凝的气体产生,我们称之为“尾气”,该气体可以直接回收用于加热裂解反应釜,以节省燃料的使用;
5.炭黑排渣,等裂解流程结束,油气出完,需要把反应釜内部残留物质排出来,进行新的裂解流程,这些残留物质主要是炭黑。
塑料炼油设备3D图
塑料炼油设备产物用途:
废旧塑料热解燃料油,热值高、倾低点,被广泛用于船舶锅炉燃料、加热炉燃料、冶金炉和其他工业炉燃料。根据用途,燃料油可分为船用燃料油和炉用燃料油及其他调和类燃料油。热解碳黑,是通过热解技术生成并改性再生的产品,因与传统的碳黑生产方法不同。表现在化学和物理性能上较为独特,有较高的交联度和扩展性。热解碳黑在橡胶配方中,不仅具有较好的填充补强作用,而且能改善混炼胶的碳黑分散均匀性,提高橡胶制品的加工性能,所以热解碳黑已应用于尼龙斜交轮胎中的内层布胶、外层帘布胶、胎侧胶、内衬层胶及内胎胶等配方中,在不调整上述原配方中其他配合剂的条件下,可以取代N550/772等常规碳黑,不影响成品轮胎质量。除此以外,热解碳黑还广泛应用于电缆、胶带、密封件、胶辊等橡胶制品中。
如果您对我们的塑料炼油设备感兴趣,欢迎致电垂询。







