废塑料再生环保炼油装置
随着废塑料制品在各个领域的运用,对于废塑料的处理一直是比较难解决的问题。废塑料一旦被丢弃,不恰当的方式处理,便会造成环境等各方面的污染。将废塑料再生是当今处理废塑料的主要方式。河南东盈研发中一种废塑料再生环保炼油装置,此炼油装置能够对废塑料处理。
废塑料再生环保炼油装置图
废塑料再生环保炼油装置对废塑料的处理起到了重要的作用,可以将废塑料进行处理,得到塑料油、炭黑及可燃但不可冷凝气体。废塑料再生环保炼油装置使废塑料实现了自身价值,并且在炼油过程中没有难闻的气体及黑色的烟产生,废塑料再生环保炼油装置的整个炼油过程环保无次污染。
废塑料再生环保炼油装置原料及产物
废塑料再生环保炼油装置有不同的吨位及配置,处理塑料的吨位不一样,不同废塑料的出油率也会有所差别,废塑料再生环保炼油装置对废旧业处理废塑料的方式而言,也是一种新的途径。
废塑料堆积及焚烧方式
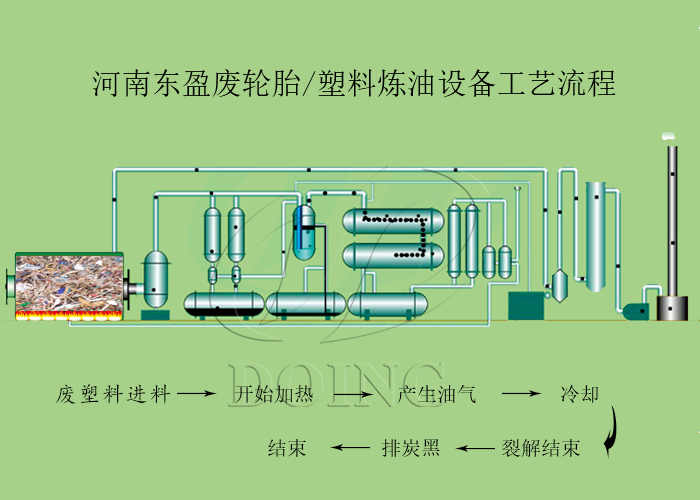
废塑料再生环保炼油装置工艺技术流程如下:
废塑料再生环保炼油装置工艺技术流程
1、将废塑料送入废塑料再生环保炼油装置的反应釜内,约为1个时辰,另外跟据废塑料含水分的情况,分为两种进料方式:1)干燥塑料,可以直接进料,装满后直接关门加热;2)湿塑料,需要边进料边加热,先除去塑料中含的水分,直至装满后再封门开始加热
2、加热,需要4-5个时辰左右,一般加热到1个时辰就会有油气产生;
3、冷却,油气经过冷却系统冷凝成油;
4、尾气回收利用,在塑料加热裂解的过程中,除了油气,也会有部分可燃但是不可冷凝的气体产生,我们称之为“尾气”,该气体可以直接回收用于加热裂解反应釜,以节省燃料的使用;
5、炭黑排渣,等裂解流程结束,油气出完,需要把反应釜内部残留物质排出来,进行新的裂解流程,这些残留物质主要是炭黑。
废塑料再生环保炼油装置不仅可以处理废塑料,也可以处理废轮胎、废橡胶、生活垃圾、造纸厂下脚料等原料,废塑料再生环保炼油装置可谓说是处理原料宽泛。
废塑料再生环保炼油装置3D图
关于废塑料再生环保炼油装置的工艺技术等方面的细节若有疑问,河南东盈工程师会给您满意的回复,欢迎与河南东盈交流。







