废塑料炼油工艺流程及设备
废塑料炼油设备采用热裂解原理,经过加热、冷凝、尾气回收利用等一系列过程进而实现废塑料的回收裂解处理,具体废塑料炼油工艺流程如下:
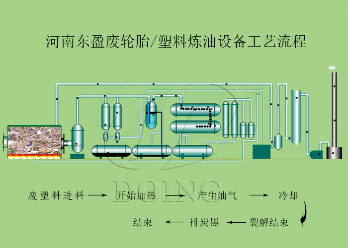
废塑料炼油工艺流程图
→使用自动进料机将直接装入废塑料炼油设备反应釜中,持续2小时;
→利用木材/煤炭/天然气等燃料对废塑料炼油设备的反应釜加热进行加热,使反应釜均匀加热产生油气,持续3-4小时;
→油气在缓冲罐中进行缓冲后进入冷凝系统,然后液化成重油并掉入油罐中,持续时间为1小时;
→冷却,等待反应釜温度降至40度以下时,燃烧过程中产生的炭黑会自动通过地下密封通道排出,以避免对环境造成二次污染,排放炭黑1小时;
→排出炭黑后,便可开始新的炼油过程。
废塑料炼油设备
了解了废塑料炼油设备炼油工艺流程,并不是自己即可操作炼油设备,需要掌握详细的操作流程及注意事项才可操作炼油设备。河南东盈作为一家专业研发炼油设备的厂家,经过多年的发展与沉淀,具有强大的技术研发团队,现列出几点废塑料炼油设备操作注意事项让大家了解。
1、操作废塑料炼油设备前,操作生产人员必须先培训,再上岗工作;
2、在废塑料炼油设备炼油过程中,必须保证有一人在车间现场,随时检查设备运转情况;
3、定期检查压力表和安全阀门是否能正常显示和工作,另外需要定期检查油水分离器和水封中的水位。
废塑料炼油设备配备的环保装置
东盈生产的废塑料炼油设备有着合理的结构,大大延长了炼油设备的使用寿命,为客户节约了维修费用;配套的环保装置,解决了炼油过程中废气、烟尘等排放不达标的问题,赢得了客户一致好评。东盈提供废塑料炼油建厂全套技术支持,欢迎来厂考察。







