旧轮胎炼油设备
废旧轮胎造成的“黑色污染”已是一个环境问题。但现实情况却不容乐观。这其中的症结是多方面的。一是废旧轮胎回收利用率低。我国地域辽阔,废旧轮胎大多散落在矿山、民间,收集有相当的困难,而且运输费用高。加之废旧轮胎回收处理技术落后、单一,尤其在某些很有前景的应用领域尚是一片空白,以至造成目前我国尚有20%废旧轮胎不能得到回收利用;二是废旧轮胎的翻修率太低。我国翻新胎质量与国外相比有较大差距;三是回收利用企业盈利空间小,生存困难。这是废旧轮胎回收利用的障碍。
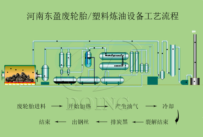
我们公司的废轮胎炼油设备能对这些废旧轮胎进行合适的处理,使废旧轮胎循环利用。废轮胎炼油设备以废旧轮胎为原料,经过高温裂解反应,得到的产物是裂解油,炭黑和钢丝。
废轮胎炼油设备原料及产物
废轮胎炼油设备的几大特色:
1.每套废轮胎炼油设备由以下几个部分组成:
a>反应釜裂解系统
b>冷凝系统
c>油气分离系统
d>废气处理回烧系统
e>高效烟尘净化处理系统
f>冷却用水循环使用系统
g>自动排渣装置
h>去色,脱味装置
i>除尘系统
废轮胎炼油设备工艺流程
2.废轮胎炼油设备可处理的原料及出油率:
- 废轮胎,出油率:42%-45%;
- 废塑料,出油率:20%-95%;
- 废橡胶,出油率:40%-60%。
3.废轮胎炼油设备的特点:
a> 整套装置的生产全过程是在无烟无尘无味的环境中运行的,环保效果好。
b> 电器化操作,整套生产过程只需2人.
c> 高效的燃气加热系统。在废轮胎炼油设备炼油的过程中,当被加热的气体达到150℃后,会产生一定量不能液化的气体——甲烷到丁烷。这些气体在我们设计的燃气喷嘴内充分燃烧后,产生的热能,大大节约了能源。
d> 生产过程中,烟尘的排放以及废气、废水的排放达标。
e> 一次裂解两次催化后,通过过滤处理就可做为商品燃料油投放市场且重油和轻油可分开收集。(轻组分油和重组分油)
f> 能处理固体、半固体、液体废弃料。
4.我司所售各种系列设备具有完善的售后服务,保修期一年,解决了客户的后顾之忧。
如果您对我们的废轮胎炼油设备感兴趣,欢迎致电垂询或登录我们的网站







